SCADA
WinTr SCADA Proqramı
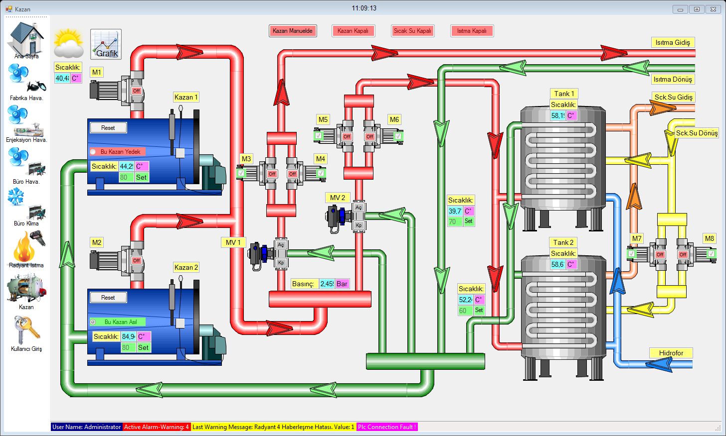
WinTr SCADA — sənaye avtomatlaşdırması sahəsində insan–maşın interfeysi (HMI) kimi istifadə olunan, etibarlı və funksional nəzarət proqramıdır. 2009-cu ildən bu yana yüzlərlə layihədə tətbiq olunan WinTr, .NET platformasında hazırlanmış müasir SCADA sistemidir və yüksək performans, vizual keyfiyyət və geniş funksionallığı ilə seçilir.
Proqram Visual Basic və C# dillərində skript yazmaq imkanı verir ki, bu da istifadəçiyə SCADA daxilində özəl funksiyalar və idarəetmə alqoritmləri yaratmağa şərait yaradır. WinTr, PLC, Profinet, Modbus, OPC və digər sənaye protokolları ilə problemsiz işləyir, eyni zamanda SQL Server dəstəyi ilə məlumatların saxlanmasını və analizini təmin edir.
Müasir qrafik interfeys, real-time (canlı) məlumat izləmə, alarm sistemi, raporlaşdırma modulu və uzaqdan idarəetmə funksiyaları ilə WinTr SCADA müəssisələrdə istehsal proseslərinin tam avtomatlaşdırılmasını və optimallaşdırılmasını təmin edir.
Əsas üstünlüklər:
-
.NET əsaslı yüksək performanslı platforma
-
Visual və C# skript dəstəyi ilə limitsiz proqramlaşdırma imkanı
-
3 il ərzində pulsuz yeniləmə (upgrade)
-
Server–client rejimində işləmə qabiliyyəti
-
SQL və OPC ilə inteqrasiya
-
Real-time və tarixçəli (historical) məlumat izləmə
-
Email və SMS bildiriş sistemi
WinTr SCADA – çevik, stabil və vizual baxımdan müasir avtomatlaşdırma həllidir.
FULTEK qiymət siyahısını buradan yükləyə bilərsiniz.
| Function | Starter | Basic | Pro | Ultimate |
| Development / Runtime | Var | Var | Var | Var |
| Realtime & Historical Trend | Var | Var | Var | Var |
| Gauge | Var | Var | Var | Var |
| .Net Component Object | Var | Var | Var | Var |
| Cutaway | Var | Var | Var | Var |
| Symbol Factory | Var | Var | Var | Var |
| Alarm Management | Var | Var | Var | Var |
| Vb & C# Script | Var | Var | Var | Var |
| Database Support (4 gb.) | Var | Var | Var | Var |
| Opc Client | Var | Var | Var | Var |
| Plc Communication Driver (Plc Haberleşmesi) | Var | Var | Var | |
| Recipe | Var | Var | Var | |
| Reporting | Var | Var | ||
| Sms | Var | Var | ||
| Var | Var | |||
| Printing (Barcode) | Var | Var | ||
| Barcode Reader | Var | Var | ||
| Excel Support | Var | Var | ||
| Pdf Support | Var | Var | ||
| Schedule (Zamanlanmış Görevler) | Var | Var | ||
| WinTr Server & Redundant | Var | |||
| Web Server (Limitli*) | Var | |||
| EventView | Var | |||
| ActiveX, Dll, .Net component Support | var |
Web Server vasitəsilə idarə oluna bilən obyektlər: Button, Checkbox, Radio Button, Picturebox, SymbolFactory, Cutaway, Drawing, görünməz Button, Textbox, NumericUpDown, Horizontal Scrollbar, Vertical Scrollbar.
Digər obyektlər vasitəsilə isə yalnız məlumat izlənilməsi mümkündür.
| Tag | Starter | Basic | Professional | Ultimate |
| 64 | 128 Usd. | 228 Usd. | 478 Usd. | 728 Usd. |
| 128 | 256 Usd. | 356 Usd. | 606 Usd. | 856 Usd. |
| 256 | 512 Usd. | 612 Usd. | 862 Usd. | 1112 Usd. |
| 512 | 768 Usd. | 868 Usd. | 1118 Usd. | 1368 Usd. |
| 1024 | 1024 Usd. | 1124 Usd. | 1374 Usd. | 1624 Usd. |
| 2048 | 2048 Usd. | 2148 Usd. | 2398 Usd. | 2648 Usd. |
| 8192 | 4096 Usd. | 4196 Usd. | 4446 Usd. | 4696 Usd. |
| 65535 | XXXX | XXXX | XXXX | 8192 Usd. |
| Sınırsız | XXXX | XXXX | XXXX | 16384 Usd |
Digər qiymətlər
Hər bir SCADA lisenziyası üçün 25 USD dəyərində dongle alınmalıdır. Məsələn, 1024 Tag Ultimate versiyası üçün ümumi qiymət 1624 + 25 = 1649 USD olur.
Əgər SCADA tipi və ya Tag sayı artırılırsa, ödəniləcək məbləğ köhnə və yeni lisenziya qiymətləri arasındakı fərq qədər olur. Bu artırma prosesi üçün xüsusi proqram hazırlanır və bu xidmət üçün əlavə 50 USD ödəniş tələb olunur.
Əgər Redundant sistem (iki kompüterin paralel işləməsi) istəyirsinizsə, eyni tip və ölçüdə iki SCADA proqramı alınmalıdır. Bu sistemdə biri dayanarsa, digəri avtomatik olaraq işi davam etdirir.
WinTr SCADA lisenziyası alındıqdan sonra 3 il ərzində bütün yeniləmələr pulsuzdur. 3 ildən sonra yeni versiyaya keçmək üçün lisenziya dəyərinin %50-si ödənilməklə müddət daha 3 il uzadıla bilər. Yeni versiyaya keçmədən proqramdan ömürlük istifadə mümkündür.